Insights surfaced elsewhere on Distributional
Test Sessions are not the only place to learn about your app
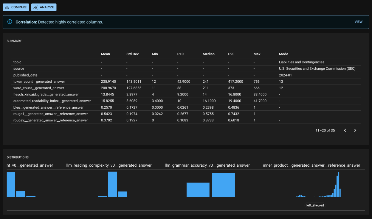
Run Detail page

Compare page


Was this helpful?
Test Sessions are not the only place to learn about your app



Was this helpful?
Was this helpful?