Dashboards
Discover signals by viewing tracked Columns, Segments, and Metrics.
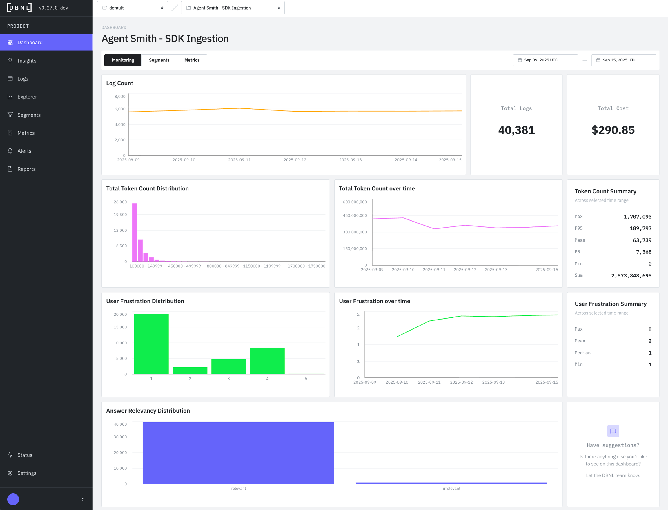
Monitoring Dashboard

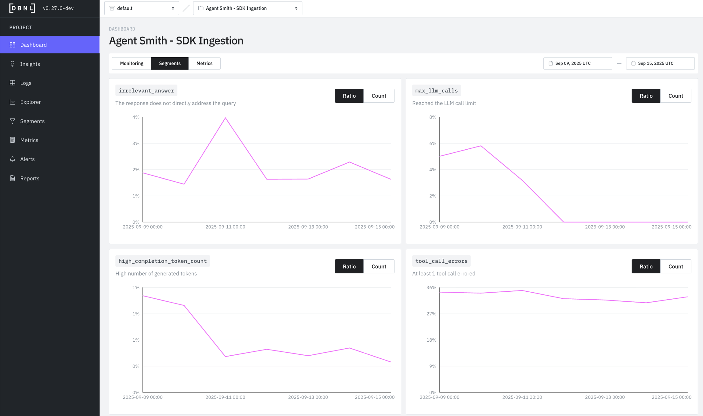
Segments Dashboard

Metrics Dashboard

Interpreting Dashboard Visualizations
Reading Sankey Charts (Tool Call Graph)
Reading Histograms (Distribution)
Reading Time Series (Daily Trend)
Using Statistics Summary
Was this helpful?

