Notable Results
After a Test Session is executed, users might want to introspect on which Tests passed and failed. In addition, they want to understand what caused a Test or a group of Tests to fail; in particular, which subset of results from the Run likely caused the Tests to fail.
Notable results are only presented for Distributional generated tests
Reviewing notable results
To review the notable results, first select the desirable set of Generated Tests that you want to study from the Test Session details page. This may include both failed and passed Tests.

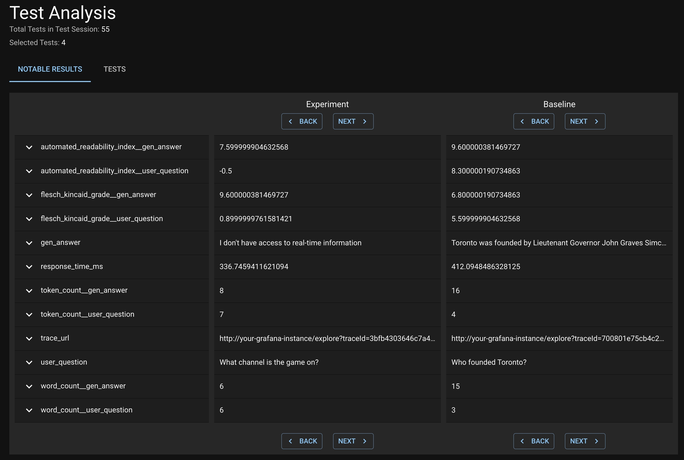
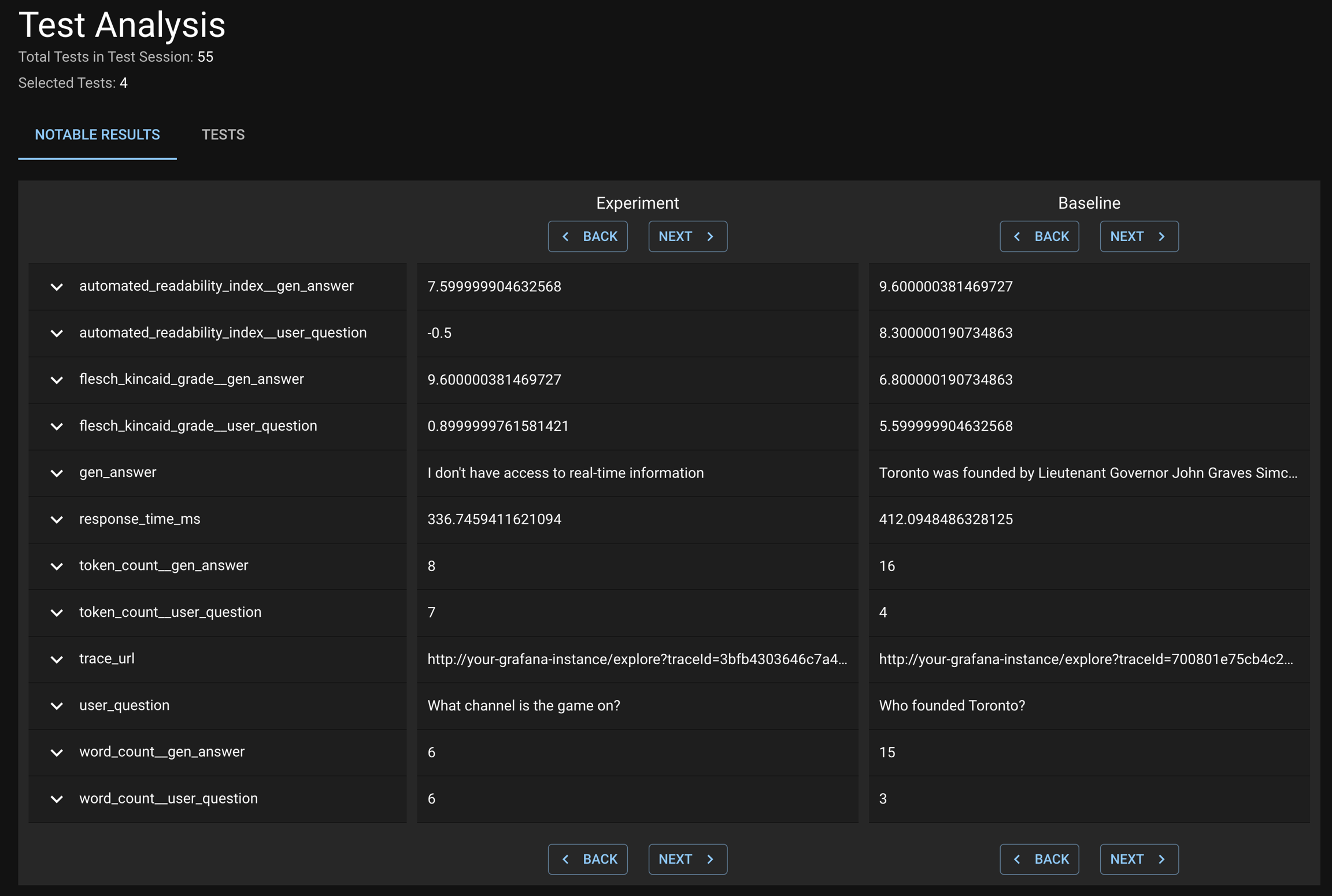
Click VIEW TEST ANALYSIS button to enter the Test Analysis page. On this page, you can review the notable results for the Experiment Run and Baseline Run under the Notable Results tab.

Was this helpful?

